PKOS 6주차 - Alert Manager & Logging System
PKOS - Production Kubernetes Online Study 포스팅을 시작하며
PKOS 1주차 - AWS kOps 설치 및 기본 사용
PKOS 4주차 - Harbor & Gitlab & ArgoCD
PKOS 5주차 - Prometheus & Grafana
PKOS 6주차 - Alert Manager & Logging System
왜 그런지 모르겠는데 이미지 위아래로 여백이 생깁니다.
에디터에서는 안그러는데 왜 그런지 좀 찾아봐야겠습니다.
본 글은 초안이기에 다듬는 과정에서 내용이 수정될 수 있습니다.
PKOS 6주차
들어가기전에
본 내용은 CloudNet@ 팀에서 진행하는 쿠버네티스 실무 실습 스터디를 기반으로 작성된 내용입니다.
또한 개념 설명에서 사용된 이미지의 출처는 스터디 학습 자료에서 가져온 것을 밝힙니다.
- 참조: https://www.notion.so/AWS-EKS-VPC-CNI-1-POD-f89e3e5967b24f8c9aa5bfaab1a82ceb
- 참조: ‘24단계 실습으로 정복하는 쿠버네티스 - 이정훈 저’ 책을 기준하여 정리
6주차에는 쿠버네티스 환경에서 얼럿 매니저 및 로깅 시스템과 관련된 실습을 진행했습니다.
과제 수행결과
- 과제 수행과정은 본문에 자세히 기술했습니다.
과제1
- 목표 : 책 367~372페이지 - 사용자 정의 prometheusrules 정책 설정 : 파일 시스템 사용률 80% 초과 시 시스템 경고 발생시키기 ⇒ 직접 실습 후 관련 스샷을 올려주세요
- 수행결과
과제2
-
목표 : 책 386~389페이지 - LogQL 사용법 익히기 ⇒ 직접 실습 후 관련 스샷을 올려주세요
-
수행결과
-
로키에서 네임스페이스 로그 검색
- {namespace=“kube-system”}
- {namespace=“kube-system”}
-
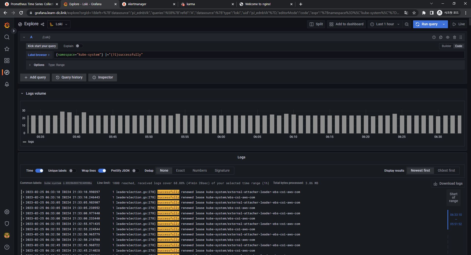
특정 문자열을 포함하는 정규 표현식 활용
- {namespace=“kube-system”} |~"(?i)successfully"
- {namespace=“kube-system”} |~"(?i)successfully"
-
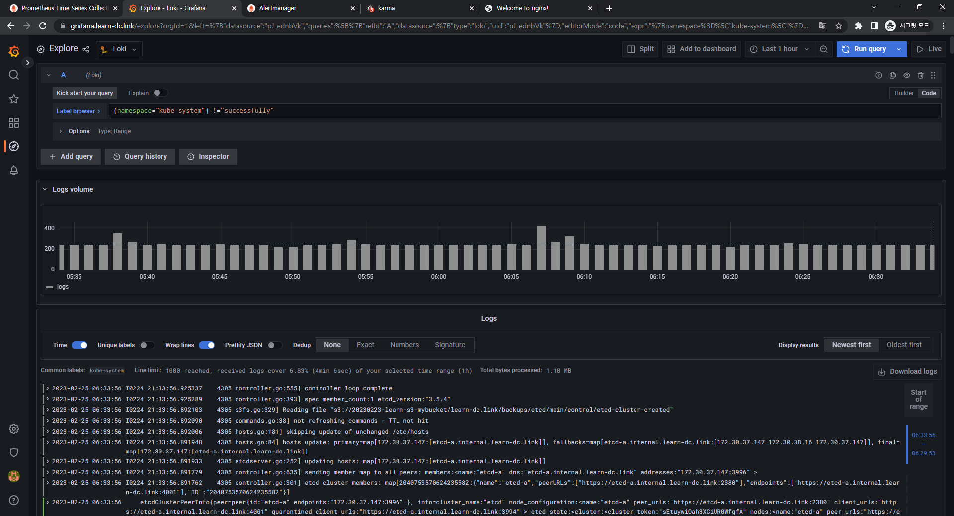
특정 문자열을 제외한 로그 검색
- {namespace=“kube-system”} !=“DEBUG”
- {namespace=“kube-system”} !=“DEBUG”
-
과제3
- 목표 : 아래 1,2 과제 중 하나를 해주시면 됩니다
- Awesome Prometheus alerts 를 참고해서 스터디에서 배우지 않은 Alert Rule 생성 및 적용 후 관련 스샷을 올려주세요
그라파나에서 그래프 이미지를 포함한 알람을 슬랙에 전달하게 설정 후 관련 스샷을 올려주세요
- 수행결과
1. 실습 환경 세팅
1.1 구성 환경
- 사전 준비
- AWS 계정, SSH 키 페어, IAM 계정 생성 후 키, S3 버킷
- 전체 구성도
- 기본 구성 환경은 1주차 내용과 동일
- 실습 환경 내용
- CloudFormation 스택 실행 시 파라미터를 기입하면, 해당 정보가 반영되어 배포됩니다.
- VPC는 kOps 배포를 위한 EC2가 위치할 MyVPC 1개와 실제 kOps 가 배포되어 구동되는 VPC 1개로 총 2개가 생성됩니다.
- CloudFormation 에 EC2의 UserData 부분(Script 실행)으로 AWS kOps 설치를 진행합니다.
- 마스터 노드 1대, 워커 노드는 기본은 2대로 구성됩니다.
- 실습 환경은 지난 주차와 다르게 노드 사양은 c5.2xlarge(vCPU 8, Memory 16GiB) 으로 진행 됩니다.
1.2 실습 환경
- 본 실습은 미국 동부(버지니아 북부)
us-east-1에서 진행됩니다.
1.2.1 S3 버킷 생성
- S3 URL 접속
- 버킷 만들기 버튼 클릭
- 버킷 만들기
- 버킷 이름 설정 후 기본 설정 그대로 버킷 만들기 버튼 클릭
- 버킷 이름 : 20230223-learn-s3-mybucket

- 버킷 이름 설정 후 기본 설정 그대로 버킷 만들기 버튼 클릭
1.2.2 Cloud Formation을 이용한 kOps 생성(이하 배포)
-
Cloud Formation URL 접속 및 스택 생성 버튼 클릭
-
스택 생성 - 1단계 스택 생성
- 템플릿 소스 URL 입력 - Amazon S3 URL

-
스택 생성 - 2단계 스택 세부 정보 지정
-
스택 이름
- 스택 이름 : mkops

-
파라미터
-
««< Deploy EC2 : kops-ec2 »»>
- 설정 설명
- KeyName : kops-ec2에 SSH 접속을 위한 SSH 키페어 선택 <- 미리 SSH 키 생성 해두자!
- MyIamUserAccessKeyID : 관리자 수준의 권한을 가진 IAM User의 액세스 키ID 입력
- MyIamUserSecretAccessKey : 관리자 수준의 권한을 가진 IAM User의 시크릿 키ID 입력 <- 노출되지 않게 보안 주의
- SgIngressSshCidr : kops-ec2에 SSH 접속 가능한 IP 입력 (집 공인IP/32 입력), 보안그룹 인바운드 규칙에 반영됨
- LatestAmiId : kops-ec2에 사용할 AMI는 아마존리눅스2 최신 버전 사용, 기본값 그대로 사용
- 설정 내용
- 사용자 설정 입력

- 설정 설명
-
««< AWS kOps Config »»>
-
설정 설명
-
KubernetesVersion : 쿠버네티스 설치 버전 (기본 v1.24.9) ⇒ 변경 가능
-
ClusterBaseName : kOps 클러스터 이름이며, 사용하게될 도메인 이름이다. ‘퍼블릭 도메인’ or ‘프라이빗 도메인’ or ‘Gossip DNS’ 가능
-
S3StateStore : kOps 클러스터의 설정/상태 정보가 저장될 S3 버킷의 이름을 지정 ← 미리 S3 버킷을 생성 해두자!
-
MasterNodeInstanceType & WorkerNodeInstanceType: 마스터(기본 t3.medium) & 워커 노드 EC2 인스턴스의 타입 (기본 t3.medium) ⇒ 변경 가능
-
WorkerNodeCount : 워커노드의 갯수를 입력 ⇒ 변경 가능
-
VpcBlock : kOps 배포되고 동작할 VPC 네트워크 대역, 기본값 그대로 사용
-
-
설정 내용
- 다음 설정 외 기본 설정 사용
- ClusterBaseName
- learn-dc.link
- S3StateStore : 위에 생성한 버킷 명칭 입력
- 20230223-learn-s3-mybucket
- MasterNodeInstanceType & WorkerNodeInstanceType
- c5.2xlarge
- ClusterBaseName
- 다음 설정 외 기본 설정 사용
-

-
-
««< Region AZ »»>
- 설정 설명
- TargetRegion : kOps를 배포할 리전
- AvailabliltyZone1 : kOps를 배포할 리전의 가용 영역
- AvailabliltyZone2 : kOps를 배포할 리전의 가용 영역
- 설정 내용
- TargetRegion : us-east-1
- AvailabliltyZone1 : us-east-1a
- AvailabliltyZone2 : us-east-1c

- 설정 설명
-
-
다음 버튼 클릭
-
-
스택 생성 - 3단계 스택 옵션
- 기본 설정 그대로 다음 버튼 클릭
- 기본 설정 그대로 다음 버튼 클릭
-
스택 생성 - 4단계 mkops 검토
- 스택 파라미터 설정 확인
- 기본 설정 그대로 전송 버튼 클릭
- 스택 파라미터 설정 확인
-
스택 생성 확인 및 접속 IP 확인
- 스택 생성 확인
- 접속 IP 확인
- KOPSEC2IP : 54.92.205.50

- 스택 생성 확인
1.2.3 kOps 배포 확인
1. 접속 후 기본 설정
-
마스터노드 SSH 접속 - Putty
-
default NS 진입
-
1kubectl ns default
-
1.3 기타 설정 및 배포 - 약 9분 정도 소요
1.3.1 EC2 instance profiles 설정
-
EC2 instance profiles 에 IAM Policy 추가(attach)
-
1 2 3 4aws iam attach-role-policy --policy-arn arn:aws:iam::$ACCOUNT_ID:policy/AWSLoadBalancerControllerIAMPolicy --role-name masters.$KOPS_CLUSTER_NAME aws iam attach-role-policy --policy-arn arn:aws:iam::$ACCOUNT_ID:policy/AWSLoadBalancerControllerIAMPolicy --role-name nodes.$KOPS_CLUSTER_NAME aws iam attach-role-policy --policy-arn arn:aws:iam::$ACCOUNT_ID:policy/AllowExternalDNSUpdates --role-name masters.$KOPS_CLUSTER_NAME aws iam attach-role-policy --policy-arn arn:aws:iam::$ACCOUNT_ID:policy/AllowExternalDNSUpdates --role-name nodes.$KOPS_CLUSTER_NAME
-
1.3.2 AWS LoadBalancer 배포 & ExternalDNS & Metrics-server 설치 및 배포
-
kOps 클러스터 편집 : 아래 내용 추가
-
1 2 3 4 5 6 7 8 9 10 11 12 13 14kops edit cluster # ... # spec: # certManager: # enabled: true # awsLoadBalancerController: # enabled: true # externalDns: # provider: external-dns # metricsServer: # enabled: true # kubeProxy: # metricsBindAddress: 0.0.0.0 # ...
-
-
업데이트 적용 : 모든 노드 롤링업데이트 필요 » 마스터 EC2인스턴스 삭제 후 재생성 후 정상 확인 후, 워커노드 EC2인스턴스 생성 후 Join 후 삭제 과정 진행됨
-
1kops update cluster --yes && echo && sleep 3 && kops rolling-update cluster --yes
-
-
EC2 인스턴스 모니터링
-
1while true; do aws ec2 describe-instances --query "Reservations[*].Instances[*].{PublicIPAdd:PublicIpAddress,InstanceName:Tags[?Key=='Name']|[0].Value,Status:State.Name}" --output text | sort; echo "------------------------------" ;date; sleep 1; done
-
1.4 Metrics-server 확인
-
메트릭 서버 확인 : 메트릭은 15초 간격으로 cAdvisor를 통하여 가져옴
-
1 2 3kubectl get pod -n kube-system -l k8s-app=metrics-server kubectl top node kubectl top pod -A
-
1.5 프로메테우스-스택 설치 및 웹 접속
-
모니터링에 필요한 여러 요소를 단일 차트(스택)으로 제공 ← 시각화(그라파나), 이벤트 메시지 정책(경고 임계값, 경고 수준) 등 - Helm
-
사용 리전의 인증서 ARN 확인
-
1 2CERT_ARN=`aws acm list-certificates --query 'CertificateSummaryList[].CertificateArn[]' --output text` echo $CERT_ARN
-
-
설치
-
1 2kubectl create ns monitoring helm repo add prometheus-community https://prometheus-community.github.io/helm-charts
-
-
파라미터 파일 생성
-
1 2 3 4 5 6 7 8 9 10 11 12 13 14 15 16 17 18 19 20 21 22 23 24 25 26 27 28 29 30 31 32 33 34 35 36 37 38 39 40 41 42 43 44 45 46 47 48 49 50 51 52 53 54 55 56 57 58 59 60 61 62 63 64 65 66 67 68cat <<EOT > ~/monitor-values.yaml alertmanager: ingress: enabled: true ingressClassName: alb annotations: alb.ingress.kubernetes.io/scheme: internet-facing alb.ingress.kubernetes.io/target-type: ip alb.ingress.kubernetes.io/listen-ports: '[{"HTTPS":443}, {"HTTP":80}]' alb.ingress.kubernetes.io/certificate-arn: $CERT_ARN alb.ingress.kubernetes.io/success-codes: 200-399 alb.ingress.kubernetes.io/group.name: "monitoring" hosts: - alertmanager.$KOPS_CLUSTER_NAME paths: - /* grafana: defaultDashboardsTimezone: Asia/Seoul adminPassword: prom-operator ingress: enabled: true ingressClassName: alb annotations: alb.ingress.kubernetes.io/scheme: internet-facing alb.ingress.kubernetes.io/target-type: ip alb.ingress.kubernetes.io/listen-ports: '[{"HTTPS":443}, {"HTTP":80}]' alb.ingress.kubernetes.io/certificate-arn: $CERT_ARN alb.ingress.kubernetes.io/success-codes: 200-399 alb.ingress.kubernetes.io/group.name: "monitoring" hosts: - grafana.$KOPS_CLUSTER_NAME paths: - /* prometheus: ingress: enabled: true ingressClassName: alb annotations: alb.ingress.kubernetes.io/scheme: internet-facing alb.ingress.kubernetes.io/target-type: ip alb.ingress.kubernetes.io/listen-ports: '[{"HTTPS":443}, {"HTTP":80}]' alb.ingress.kubernetes.io/certificate-arn: $CERT_ARN alb.ingress.kubernetes.io/success-codes: 200-399 alb.ingress.kubernetes.io/group.name: "monitoring" hosts: - prometheus.$KOPS_CLUSTER_NAME paths: - /* prometheusSpec: serviceMonitorSelectorNilUsesHelmValues: false retention: 5d retentionSize: "10GiB" EOT
-
-
배포
-
1helm install kube-prometheus-stack prometheus-community/kube-prometheus-stack --version 45.0.0 -f monitor-values.yaml --namespace monitoring
-
-
확인
-
alertmanager-0 : 사전에 정의한 정책 기반(예: 노드 다운, 파드 Pending 등)으로 시스템 경고 메시지를 생성 후 경보 채널(슬랙 등)로 전송
-
1 2 3 4 5helm list -n monitoring kubectl get-all -n monitoring kubectl get prometheus,alertmanager -n monitoring kubectl get prometheusrule -n monitoring kubectl get servicemonitors -n monitoring
-
-
프로메테우스 기본 사용 : 모니터링 그래프 → 경고 Alert 클릭 확인
-
프로메테우스 ingress 도메인으로 웹 접속
-
1echo -e "Prometheus Web URL = https://prometheus.$KOPS_CLUSTER_NAME"
-
-
웹 상단 주요 메뉴 설명
- 경고(Alert) : 사전에 정의한 시스템 경고 정책(Prometheus Rules)에 대한 상황
- 그래프(Graph) : 프로메테우스 자체 검색 언어 PromQL을 이용하여 메트릭 정보를 조회 -> 단순한 그래프 형태 조회
- 상태(Status) : 경고 메시지 정책(Rules), 모니터링 대상(Targets) 등 다양한 프로메테우스 설정 내역을 확인
- 도움말(Help)
-
1.6 워커 노드 3번 추가
-
https://kops.sigs.k8s.io/tutorial/working-with-instancegroups/
-
EC2 인스턴스 모니터링
-
1while true; do aws ec2 describe-instances --query "Reservations[*].Instances[*].{PublicIPAdd:PublicIpAddress,InstanceName:Tags[?Key=='Name']|[0].Value,Status:State.Name}" --output text | sort; echo "------------------------------" ;date; sleep 1; done
-
-
인스턴스그룹 정보 확인
-
1kops get ig
-
-
노드 추가
-
1kops edit ig nodes-us-east-1a --set spec.minSize=2 --set spec.maxSize=2
-
-
적용
-
1kops update cluster --yes && echo && sleep 3 && kops rolling-update cluster
-
-
워커노드 증가 확인
-
1while true; do kubectl get node; echo "------------------------------" ;date; sleep 1; done
-
1.7 그라파나 웹 접속 및 대시보드 추가
-
TSDB 데이터를 시각화, 다양한 데이터 형식 지원(메트릭, 로그, 트레이스 등) - 링크
-
접속 정보 확인 및 로그인 : 기본 계정 - admin / prom-operator
-
1 2# ingress 도메인으로 웹 접속 echo -e "Grafana Web URL = https://grafana.$KOPS_CLUSTER_NAME"
-
-
대시보드 사용 : 기본 대시보드 사용
기본 대시보드- 스택을 통해서 설치된 기본 대시보드 확인 : Dashboards → Browse
- (대략) 분류 : 자원 사용량 - Cluster/POD Resources, 노드 자원 사용량 - Node Exporter, 주요 애플리케이션 - CoreDNS 등
- 확인해보자 - K8S / CR / Cluster, Node Exporter / Use Method / Cluster
공식 대시보드 가져오기- 링크- [1 Kubernetes All-in-one Cluster Monitoring KR] Dashboard → Import → 13770 입력 후 Load ⇒ 데이터소스(Prometheus 선택) 후 Import 클릭
- [Node Exporter Full] Dashboard → Import → 1860 입력 후 Load ⇒ 데이터소스(Prometheus 선택) 후 Import 클릭
1.8 얼럿매니저 웹 접속 & 얼럿매니저 대시보드 karma 사용
-
얼럿매니저 웹 접속
-
ingress 도메인으로 웹 접속
-
1echo -e "Alertmanager Web URL = https://alertmanager.$KOPS_CLUSTER_NAME"
-
- Alerts 경고: 시스템 문제 시 프로메테우스가 전달한 경고 메시지 목록을 확인
- Silences 일시 중지 : 계획 된 장애 작업 시 일정 기간 동안 경고 메시지를 받지 않을 때, 메시지별로 경고 메시지를 일시 중단 설정
- Statue 상태 : 얼럿매니저 상세 설정 확인
-
-
[kops-ec2] 얼럿매니저 대시보드 karma 컨테이너로 실행 - 링크
-
실행
-
1docker run -d -p 80:8080 -e ALERTMANAGER_URI=https://alertmanager.$KOPS_CLUSTER_NAME ghcr.io/prymitive/karma:latest
-
-
확인
-
1docker ps
-
-
-
[자신의 PC] 얼럿매니저 대시보드 karma 웹 접속 주소 확인
-
1echo -e "karma Web URL = http://$(aws cloudformation describe-stacks --stack-name mkops --query 'Stacks[*].Outputs[0].OutputValue' --output text)"
-
2. Alerting 얼럿매니저
2.1 개요
소개: 프로메테우스의 임곗값 도달 시 경고 메시지를 얼럿매니저에 푸시 이벤트로 전달하고, 얼럿매지저는 이를 가공후 이메일/슬랙 등에 전달 - 링크- Alerting rules in Prometheus servers send alerts to an Alertmanager.
- The Alertmanager then manages those alerts, including silencing, inhibition, aggregation and sending out notifications via methods such as email, on-call notification systems, and chat platforms.
- The Alertmanager handles alerts sent by client applications such as the Prometheus server.
- It takes care of deduplicating, grouping, and routing them to the correct receiver integration such as email, PagerDuty, or OpsGenie.
- It also takes care of silencing and inhibition of alerts.
2.2 실습
2.2.1 프로메테우스 웹 Alert & 얼럿매니저 웹 karma
-
프로메테우스 웹 접속 후 상단 Alert 메뉴 확인 : 시스템 경고 정책은 prometheusrules CRD로 관리
- Inactive 비활성화 : prometheusrules 중 경고가 활성화되지 않은 정상적인 상태
- Pending 지연 : 설정한 임곗값을 초과해 경고 상황이지만 경고 메시지를 전달하기까지 임곗값 시간을 초과하지 않은 상태, 이를 통해 오탐과 자동 복구된 에러 메시지를 처리
- Firing 경보 : 임곗값과 임곗값 시간을 초과해서 경보가 발생한 메시지. 해당 메시지는 얼럿매니저에 전달되어 얼럿매지저를 통해 전파됨
-
프로메테우스 룰 확인
-
1 2kubectl get prometheusrules -n monitoring kubectl get prometheusrules -n monitoring kube-prometheus-stack-kubernetes-system-controller-manager -o json | jq
-
-
룰 전체 확인
-
1kubectl get prometheusrules -n monitoring -o json | more
-
-
메트릭 이름 확인
-
1 2kubectl get prometheusrules -n monitoring -o json | grep '"record":' | sed 's/^ *//' kubectl get prometheusrules -n monitoring -o json | grep '"record":' | sed 's/^ *//' | wc -l
-
-
얼럿 이름 확인
-
1kubectl get prometheusrules -n monitoring -o json | grep '"alert":' | sed 's/^ *//'
-
-
얼럿 갯수 확인
-
1kubectl get prometheusrules -n monitoring -o json | grep '"alert":' | sed 's/^ *//' | wc -l
-
-
Inactive 클릭으로 체크해제해서 확인
-
얼럿매니저 대시보드 karma 웹 접속 확인 : 동일하게 3개의 얼럿 갯수 확인됨
2.2.2 슬랙 채널 및 웹훅 URL 생성 및 얼럿매니저 설정 적용
-
책 350~360페이지, 참고 - 링크
-
웹훅 URL 정보 : 스터디 슬랙 워크스페이스 → #webhook 채널
-
웹훅 URL 정보
-
1 2WEBHOOK='https://hooks.slack.com/services/{개인정보}' echo $WEBHOOK
-
-
샘플 메시지 보내기
-
1 2curl -X POST --data-urlencode "payload={\"channel\": \"#webhook\", \"username\": \"pkosbot\", \"text\": \"$KOPS_CLUSTER_NAME 다음주 종강! - 봇 제공\"}" $WEBHOOK curl -X POST --data-urlencode "payload={\"channel\": \"#webhook\", \"username\": \"pkosbot\", \"text\": \"$KOPS_CLUSTER_NAME 다음주 종강! - 봇 제공\", \"icon_emoji\": \"👻\"}" $WEBHOOK
-
-
-
얼럿매니저에 웹훅 URL 정보 반영 - 링크
-
1 2 3 4 5 6 7 8 9 10 11 12 13 14 15 16 17 18 19 20 21 22 23 24 25cat <<EOT > ~/alertmanager-slack.yaml alertmanager: config: global: resolve_timeout: 5m slack_api_url: 'https://hooks.slack.com/services/<개인정보>' route: group_by: ['job'] # namespace group_wait: 10s group_interval: 1m repeat_interval: 5m receiver: 'slack-notifications' routes: - receiver: 'slack-notifications' matchers: - alertname =~ "InfoInhibitor|Watchdog" receivers: - name: 'slack-notifications' slack_configs: - channel: '#webhook' send_resolved: true title: '[{{.Status | toUpper}}] {{ .CommonLabels.alertname }}' text: | *Description:* {{ .CommonAnnotations.description }} EOT -
helm 업그레이드로 얼럿매니저에 웹훅 URL 정보 반영
-
1helm upgrade kube-prometheus-stack prometheus-community/kube-prometheus-stack --version 45.0.0 --reuse-values -f alertmanager-slack.yaml --namespace monitoring
-
-
반영 확인 : 얼럿매니저 설정 파일에 반영(config reload)
-
1 2kubectl describe pod -n monitoring alertmanager-kube-prometheus-stack-alertmanager-0 kubectl exec -it -n monitoring alertmanager-kube-prometheus-stack-alertmanager-0 -- ls /etc/alertmanager/config
-
-
얼럿매니저 웹 → Status : 아래 config 부분에 위 슬랙 정보, 타이머 정보 확인
-
2.2.3 얼럿매니저 웹에서 일시 중지 Silence 기능 사용
-
repeat_interval 5분 설정으로 경고 알람 미조치 시 5분 마다 반복 발생
-
웹 확인 : 프로메테우스 Alert, 얼럿매니지 웹, karma 웹
-
KubeClientCertificateExpiration(버그로 보임) → Silence 클릭 후 설정 기간(Duration), 작성자(admin) 입력 후 아래 Create 선택 ⇒ 해당 기간 동안 알람 발생하지 않음
-
Watchdog(탐지견, 얼럿매니저 정상 동작 여부 확인 용도) → Silence 클릭 후 설정 기간(Duration), 작성자(admin) 입력 후 아래 Create 선택
-
2.2.4 현재 2개의 장애(경보) 이슈 해결
-
kube-controller-manager, kube-scheduler
-
프로메테우스 웹 → Status → Targets 확인 : kube-controller-manager, kube-scheduler 없음 확인
-
레이블 셀렉터 Selector 정보 확인!
-
1 2kubectl get svc,ep -n kube-system kube-prometheus-stack-kube-controller-manager kubectl describe svc -n kube-system kube-prometheus-stack-kube-controller-manager
-
-
kube-controller-manager 파드의 레이블 확인
-
1kubectl get pod -n kube-system --show-labels | grep kube-controller-manager
-
-
레이블 셀렉터 Selector 정보 확인!
-
1 2kubectl get svc,ep -n kube-system kube-prometheus-stack-kube-scheduler kubectl describe svc -n kube-system kube-prometheus-stack-kube-scheduler
-
-
파드의 레이블 확인
-
1kubectl get pod -n kube-system --show-labels | grep kube-scheduler
-
-
해결 : 방안1(파드에 레이블 추가), 방안2(프로메테우스-스택 배포 때 파리미터에 기입)
-
-
방안1 : 파드에 레이블 추가
-
추가
-
1kubectl label $(kubectl get pod -n kube-system -l k8s-app=kube-controller-manager -oname) -n kube-system component=kube-controller-manager
-
-
확인
-
1kubectl get svc,ep -n kube-system kube-prometheus-stack-kube-controller-manager
-
-
추가
-
1kubectl label $(kubectl get pod -n kube-system -l k8s-app=kube-scheduler -oname) -n kube-system component=kube-scheduler
-
-
확인
-
1kubectl get svc,ep -n kube-system kube-prometheus-stack-kube-scheduler
-
-
프로메테우스 웹 Status → Targets 확인
-
프로메테우스 웹 Alerts 확인
-
(참고) 그라파나 대시보드에서 ‘스케줄러, 컨트롤러 매니저’ 확인
-
-
(참고) 방안2 : 프로메테우스-스택 helm 배포 때 파리미터에 기입 혹은 스택 helm 업그레이드로 적용 - Helm
-
1 2 3 4 5 6 7 8 9 10 11 12 13 14 15 16 17# ... kubeControllerManager: enabled: true service: enabled: true selector: k8s-app: kube-controller-manager # ... kubeScheduler: enabled: true service: enabled: true selector: k8s-app: kube-controller-manager # ...
-
-
[장애 재현] 워커 노드 3번 kubelet down → 얼럿매니저 기능 검증 : 워커 노드 3번 다운 감지(TargetDown → Kube…)
-
모니터링
-
1while true; do kubectl get node; echo "------------------------------" ;date; sleep 1; done
-
-
-
1 2 3 4# WNODE3=<자신의 워커노드 3번 퍼블릭 IP> WNODE3=44.211.147.233 echo $WNODE3 ssh -i ~/.ssh/id_rsa ubuntu@$WNODE3 hostname
-
-
워커노드 3번 kubelet 강제 stop
-
1 2ssh -i ~/.ssh/id_rsa ubuntu@$WNODE3 sudo systemctl stop kubelet ssh -i ~/.ssh/id_rsa ubuntu@$WNODE3 sudo systemctl status kubelet
-
-
프로메테우스 Alerts(Pending 도 체크) vs 얼럿매니저 웹 상태 변화를 잘 관찰해보자!
-
슬랙 채널 알람 확인 → 프로메테우스 Alerts , 얼럿매니저 웹, karma 에서 확인
-
TargetDown 은 10분간 Pending 상태에 있다가 지속시 Firing 으로 변경 -> 이후 얼럿매니저를 통해서 슬랙 알람 발생
-
1kubectl get prometheusrules -n monitoring -o json | grep TargetDown -B1 -A11
-
-
-
얼럿매니저 웹에서 일시 중지 Silence 기능 설정
- 10분 후 TargetDown 경보 알람 → Silence 클릭 후 설정 기간(Duration), 작성자(admin) 입력 후 아래 Create 선택 ⇒ 해당 기간 동안 알람 발생하지 않음
-
장애 정보 확인 후 워커 노드 3번 kubelet 다시 start ⇒ Silence Expire 로 제거
-
워커노드 3번 kubelet start
-
1 2ssh -i ~/.ssh/id_rsa ubuntu@$WNODE3 sudo systemctl start kubelet ssh -i ~/.ssh/id_rsa ubuntu@$WNODE3 sudo systemctl status kubelet
-
-
-
2.2.5 (참고) 그라파나 얼럿 Docs
https://grafana.com/docs/grafana/latest/alerting/
2.3 과제1
-
목표: 책 367~372페이지 - 사용자 정의 prometheusrules 정책 설정 : 파일 시스템 사용률 80% 초과 시 시스템 경고 발생시키기 ⇒ 직접 실습 후 관련 스샷을 올려주세요
-
수행결과 및 과정
-
교재 참고자료 clone
-
1git clone https://github.com/wikibook/kubepractice.git
-
-
디렉터리 구분을 위해 ch19로 이동
-
1 2 3 4cd ~/kubepractice/ch19 kubectl krew install neat k ns monitoring k get prometheusrules.monitoring.coreos.com |grep node-exporter
-
-
‘prometheus-kube-prometheus-node-exporter’를 YAML 파일로 익스포트
-
1k get prometheusrules.monitoring.coreos.com kube-prometheus-stack-node-exporter -o yaml|k neat > node-exporter-prometheusrules.yaml
-
-
node-exporter-prometheusrules.yaml 수정
-
1 2 3 4 5 6 7 8 9 10 11 12 13 14 15 16 17 18 19 20 21vim node-exporter-prometheusrules.yaml # ... # - alert: NodeFilesystemAlmostOutOfSpace-20 # annotations: # description: Filesystem on {{ $labels.device }} at {{ $labels.instance }} # has only {{ printf "%.2f" $value }}% available space left. # runbook_url: https://github.com/kubernetes-monitoring/kubernetes-mixin/tree/master/runbook.md#alert-name-nodefilesystemalmostoutofspace # summary: Filesystem has less than 20% space left. # expr: |- # ( ### 여유 공간이 20% 미만이면 경고 발생 # node_filesystem_avail_bytes{job="node-exporter",fstype!=""} / node_filesystem_size_bytes{job="node-exporter",fstype!=""} * 100 < 20 # and # node_filesystem_readonly{job="node-exporter",fstype!=""} == 0 # ) ### 10분 동안 동일한 상태이면 경고 발생 # for: 10m # labels: # severity: warning # ...
-
-
수정한 YAML 파일을 적용해 새로운 prometheusrules 경고 정책을 추가
-
1 2alias ka='kubectl apply --recursive -f' ka node-exporter-prometheusrules.yaml
-
-
노드에 접속 후 임의의 큰 파일 생성
-
1 2 3 4 5# WNODE3=<자신의 워커노드 3번 퍼블릭 IP> WNODE3=44.211.147.233 echo $WNODE3 ssh -i ~/.ssh/id_rsa ubuntu@$WNODE3 df -h -
1 2sudo fallocate /var/100g -l 100g df -h
-
-
확인
2.4 과제3
-
목표: Awesome Prometheus alerts 를 참고해서 스터디에서 배우지 않은 Alert Rule 생성 및 적용 후 관련 스샷을 올려주세요
-
수행결과 및 과정
-
과제1 수행간 수정한 node-exporter-prometheusrules.yaml 수정
-
1 2 3 4 5 6 7 8 9 10 11 12vim node-exporter-prometheusrules.yaml # ... # - alert: HostOutOfMemory # expr: node_memory_MemAvailable_bytes / node_memory_MemTotal_bytes * 100 < 10 # for: 2m # labels: # severity: warning # annotations: # summary: Host out of memory (instance {{ $labels.instance }}) # description: "Node memory is filling up (< 10% left)\n VALUE = {{ $value }}\n LABELS = {{ $labels }}" # ...
-
-
정한 YAML 파일을 적용해 새로운 prometheusrules 경고 정책을 추가
-
1ka node-exporter-prometheusrules.yaml
-
-
확인
-
3. PLG 스택
3.1 개요
- PLG Stack 소개 : Promtail + Loki + Grafana 여러 파드의 로그들을 중앙 서버에 저장하고 이를 조회- 링크
- Loki에 저장한 로그는 LogQL(PromQL과 유사)을 이용해 조회 할 수 있으며, 그라파나 웹이나 logcli를 이용해 조회 가능 - 링크
- 전체 로그 기반 인덱스를 생성하지 않고, 메타데이터를 기준으로 인덱스를 생성하여 자원 사용량이 현저히 적음
- Promtail은 데몬셋으로 실행되며 각 로그에 로그를 중앙 로키 서버에 전달, Promtail 외에도 도커, FluentD 등 다른 로그수집 에이전트 사용 할 수 있다
3.2 실습
3.2.1 NGINX 웹서버 배포
-
1helm repo add bitnami https://charts.bitnami.com/bitnami -
파라미터 파일 생성 : 서비스 모니터 방식으로 nginx 모니터링 대상을 등록하고, export 는 9113 포트 사용, nginx 웹서버 노출은 AWS CLB 기본 사용
-
1 2 3 4 5 6 7 8 9 10 11 12cat <<EOT > ~/nginx-values.yaml metrics: enabled: true service: port: 9113 serviceMonitor: enabled: true namespace: monitoring interval: 10s EOT
-
-
배포
-
1helm install nginx bitnami/nginx --version 13.2.27 -f nginx-values.yaml
-
-
CLB에 ExternanDNS 로 도메인 연결
-
1kubectl annotate service nginx "external-dns.alpha.kubernetes.io/hostname=nginx.$KOPS_CLUSTER_NAME"
-
-
확인
-
1 2 3kubectl get pod,svc,ep kubectl get servicemonitor -n monitoring nginx kubectl get servicemonitor -n monitoring nginx -o json | jq
-
-
nginx 파드내에 컨테이너 갯수 확인
-
1 2kubectl get pod -l app.kubernetes.io/instance=nginx kubectl describe pod -l app.kubernetes.io/instance=nginx
-
-
접속 주소 확인 및 접속
-
1 2 3echo -e "Nginx WebServer URL = http://nginx.$KOPS_CLUSTER_NAME" curl -s http://nginx.$KOPS_CLUSTER_NAME kubectl logs deploy/nginx -f
-
-
반복 접속
-
1while true; do curl -s http://nginx.$KOPS_CLUSTER_NAME -I | head -n 1; date; sleep 1; done
-
-
(참고) 삭제 시
-
1helm uninstall nginx
-
3.2.2 컨테이너 로그 표준 출력
-
컨테이너 로그 환경의 로그는 표준 출력 stdout과 표준 에러 stderr로 보내는 것을 권고 - 링크
-
해당 권고에 따라 작성된 컨테이너 애플리케이션의 로그는 해당 파드 안으로 접속하지 않아도 사용자는 외부에서 kubectl logs 명령어로 애플리케이션 종류에 상관없이, 애플리케이션마다 로그 파일 위치에 상관없이, 단일 명령어로 조회 가능
-
로그 모니터링
-
1kubectl logs deploy/nginx -c nginx -f
-
-
nginx 웹 접속 시도
-
컨테이너 로그 파일 위치 확인
-
1kubectl exec -it deploy/nginx -c nginx -- ls -l /opt/bitnami/nginx/logs/
-
-
-
(참고) nginx docker log collector 예시 - 링크 링크
-
1 2RUN ln -sf /dev/stdout /opt/bitnami/nginx/logs/access.log RUN ln -sf /dev/stderr /opt/bitnami/nginx/logs/error.log -
forward request and error logs to docker log collector
-
1 2RUN ln -sf /dev/stdout /var/log/nginx/access.log \ && ln -sf /dev/stderr /var/log/nginx/error.log
-
-
-
또한 종료된 파드의 로그는 kubectl logs로 조회 할 수 없다
-
kubelet 기본 설정은 로그 파일의 최대 크기가 10Mi로 10Mi를 초과하는 로그는 전체 로그 조회가 불가능함
3.2.1 Loki & Promtail 헬름 차트로 설치 - Helm Single & Helm
-
Loki 설치
-
모니터링
-
1 2kubectl create ns loki watch kubectl get pod,pvc,svc,ingress -n loki
-
-
Repo 추가
-
1helm repo add grafana https://grafana.github.io/helm-charts
-
-
파라미터 설정 파일 생성
-
1 2 3 4 5 6 7 8cat <<EOT > ~/loki-values.yaml persistence: enabled: true size: 20Gi serviceMonitor: enabled: true EOT
-
-
배포
-
1helm install loki grafana/loki --version 2.16.0 -f loki-values.yaml --namespace loki
-
-
설치 확인 : 데몬셋, 스테이트풀셋, PVC 확인
-
1 2 3 4 5helm list -n loki kubectl get pod,pvc,svc,ds,sts -n loki kubectl get-all -n loki kubectl get servicemonitor -n loki kubectl krew install df-pv && kubectl df-pv
-
-
curl 테스트 용 파드 생성
-
1kubectl apply -f ~/pkos/2/netshoot-2pods.yaml
-
-
로키 gateway 접속 확인
-
1kubectl exec -it pod-1 -- curl -s http://loki.loki.svc:3100/api/prom/label
-
-
(참고) 삭제 시
-
1 2helm uninstall loki -n loki kubectl delete pvc -n loki --all
-
-
-
Promtail 설치
-
파라미터 설정 파일 생성
-
1 2 3 4 5 6 7 8 9 10 11 12cat <<EOT > ~/promtail-values.yaml serviceMonitor: enabled: true config: serverPort: 3101 clients: - url: http://loki-headless:3100/loki/api/v1/push #defaultVolumes: # - name: pods # hostPath: # path: /var/log/pods EOT
-
-
배포
-
1helm install promtail grafana/promtail --version 6.0.0 -f promtail-values.yaml --namespace loki
-
-
(참고) 파드 로그는 /var/log/pods에 저장
-
1ssh -i ~/.ssh/id_rsa ubuntu@api.$KOPS_CLUSTER_NAME ls /var/log/pods
-
-
설치 확인 : 데몬셋, 스테이트풀셋, PVC 확인
-
1 2 3helm list -n loki kubectl get pod,pvc,svc,ds,sts,servicemonitor -n loki kubectl get-all -n loki
-
-
(참고) 삭제 시
-
1helm uninstall promtail -n loki
-
-
3.2.2 그라파나에서 로그 확인
-
그라파나 → Configuration → Data Source : 데이터 소스 추가 ⇒ Loki 클릭
- HTTP URL : http://loki-headless.loki:3100 ⇒ Save & Test
- HTTP URL : http://loki-headless.loki:3100 ⇒ Save & Test
-
nginx 반복 접속
-
접속 주소 확인 및 접속
-
1kubectl logs deploy/nginx -f
-
-
반복 접속
-
1while true; do curl -s http://nginx.$KOPS_CLUSTER_NAME -I | head -n 1; date; sleep 1; done
-
-
-
그라파나 → Explore : 상단 데이터 소스 Loki 선택
-
Logfilters : Job → default/nginx 값 선택 ⇒ 우측 상단 Run query 클릭
-
임의의 로그 클릭 : 상세 정보 확인 - 파드 레이블, 네임스페이스, 잡 등 전체 로그 레이블 확인 가능
-
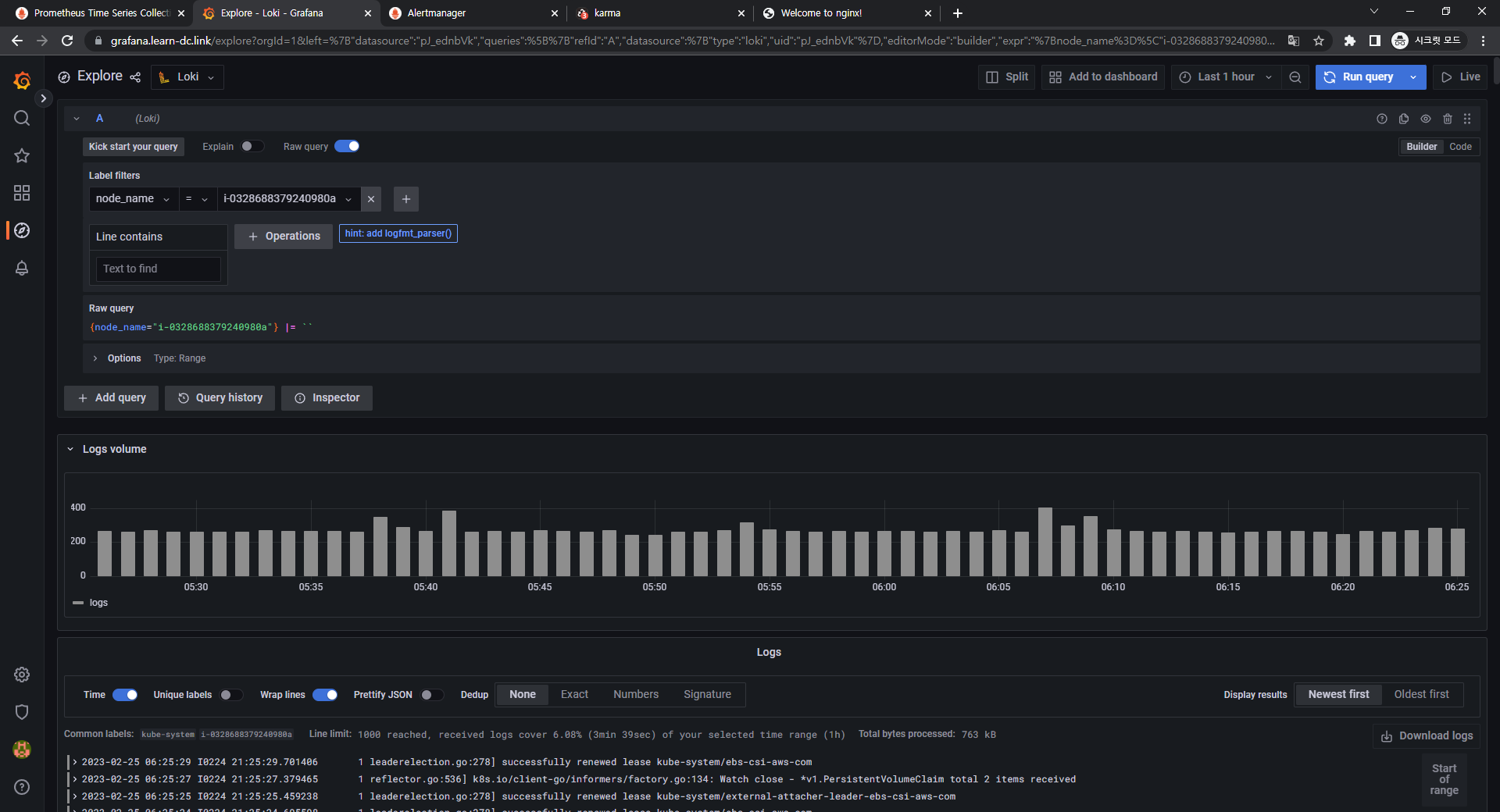
Logfilters : node_name → 아무 노드 선택 ⇒ 우측 상단 Run query 클릭
-
3.3 과제2
- 목표: 책 386~389페이지 - LogQL 사용법 익히기 ⇒ 직접 실습 후 관련 스샷을 올려주세요
- 수행결과 및 과정
- 로키에서 네임스페이스 로그 검색
- {namespace=“kube-system”}
- {namespace=“kube-system”}
- 특정 문자열을 포함하는 정규 표현식 활용
- {namespace=“kube-system”} |~"(?i)successfully"
- {namespace=“kube-system”} |~"(?i)successfully"
- 특정 문자열을 제외한 로그 검색
- {namespace=“kube-system”} !=“DEBUG”
- {namespace=“kube-system”} !=“DEBUG”
- 로키에서 네임스페이스 로그 검색
4. 실습 완료 후 자원 삭제
4.1 헬름 차트 삭제
-
nginx 삭제
-
1helm uninstall nginx
-
-
promtail 삭제
-
1helm uninstall promtail -n loki
-
-
loki 삭제
-
1 2helm uninstall loki -n loki kubectl delete pvc -n loki --all
-
-
프로메테우스 스택 삭제
-
1helm uninstall -n monitoring kube-prometheus-stack
-
4.2 kOps 클러스터 삭제 & AWS CloudFormation 스택 삭제
-
1kops delete cluster --yes && aws cloudformation delete-stack --stack-name mykops




































































































































































